产品概述
熊猫体育EMS系统以标准的基于边缘计算的物联网平台为底座,采用微服务软件架构,实现对储能系统各个设备的全生命周期管理。系统可以针对PCS、BMS、光伏、充电桩以及电表、动环、消防等设备,利用四遥技术进行实时的数据采集与控制,并通过大数据技术对场站的能耗数据进行分析及预测,从而帮助企业实时了解整个场站电力系统的运行状况,并根据削峰填谷、光储协同、需量控制等策略对场站内源网荷储各个节点进行能量协调与控制,为电力系统的安全、稳定、高效、清洁运行提供保障,实现经济效益最大化。

产品特点
信创硬件
设备采用高性能处理器,4 核 4 线程、8GB DDR4 内存,1TB SSD。满足电磁兼容四级要求,可在各种苛刻的工业环境下稳定正常运行。 设备具备原生 4 GE口、8路485、8路DO、12路DI、2路CAN等丰富的接口,有效增强了设备的扩展性和适用性。


策略丰富智能
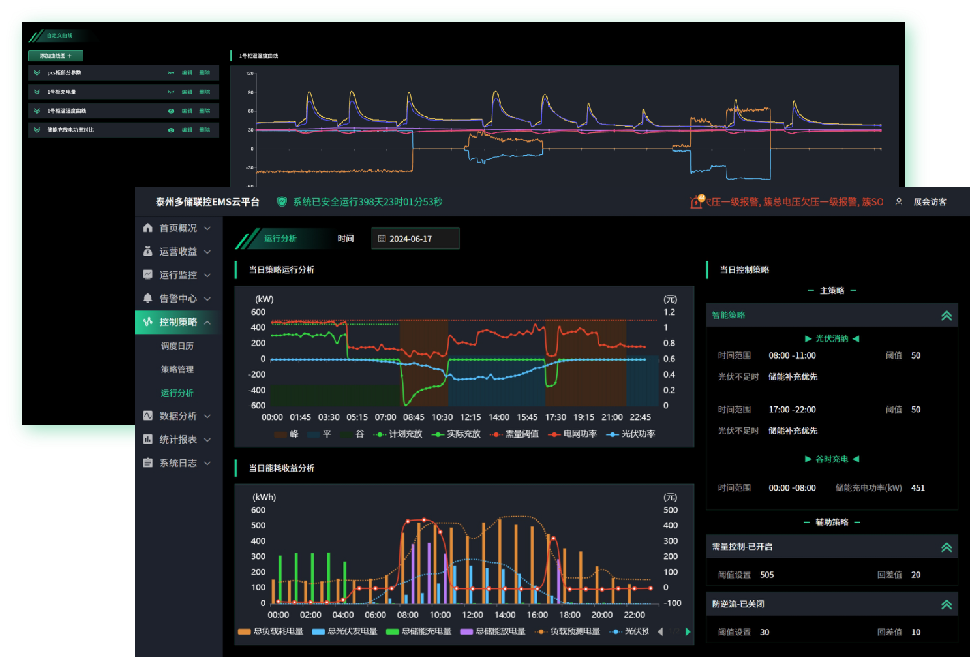
EMS系统支持全面的场站能源控制策略,包括并网待机、循环充放、削峰填谷、光储协同、离网备电、自定义策略、防逆流、防孤岛运行、以及需量控制等。场站可以根据自身需求、当地电价策略以及实际生产用电情况,按天设置相应的控制策略。同时,系统支持连接熊猫体育VPP运营管理系统,接收虚拟电厂平台下发的需求响应策略并执行。

功能完备
EMS系统从整个场站的视角展示源网荷储能量流转的实时情况,并聚合统计电网、负载、储能、光伏以及充电桩等节点的实时功率和电量数据。该系统还支持显示当前场站的运行策略、储能电池的状态以及系统的一次接线图等信息。
就地端采用10英寸电容屏,操作流畅。场站系统和云平台采用BS架构,功能强大。APP提供友好的移动端交互体验,帮助场站管理者随时随地了解储能系统的运行状况和收益情况。

系统安全
系统基于零信任理念,采用SDP软件定义边界网络安全架构,为基于云、边、端三级分层模型的物联网系统,提供增强身份认证和授权、设备接入安全、网络访问与传输安全、数据存储安全、安全应用仓库、安全运维等多维度防护。

接入快捷
平台支持物模型管理,通过“属性、事件、服务”三个维度为设备建模。不同的设备(类型、生产商、型号,甚至版本)拥有不同的物模型,用户可以设定需要采集的设备参数、报警信息、控制指令以及协议类型等。物模型可以直接在管理控制台界面上编辑,无需更改代码。
系统已对接储能市场主流设备厂商的PCS、BMS、光伏等设备,大大缩短了项目交付时间。

0代码定制开发与部署
EMS系统内置高度灵活的流式边缘计算规则引擎,支持自定义警报、自定义控制策略和自定义设备联动等。系统可以迅速应对复杂多变的项目需求,无需修改代码,从而降低了定制开发成本。
此外,系统还支持多种强大的告警通知机制,例如声音、信息轮播、短信、电子邮件和钉钉通知等。客户可以根据告警级别、类型和具体项目设定不同的通知机制。

多储协调
系统支持设备数字孪生,场站级别设备如关口表、光伏等实时数据实现在各个储能柜之间映射,保证每个储能柜都根据场站运行状态及时调整自身的运行策略,边缘侧独立工作,不受中心网络断联影响。
系统支持统一管理和联合控制多储能单元、多储能柜及多场站;同时,还支持适配市场主流储能云平台。

大数据分析
基于物联网技术,通过采集大量储能设备运行数据,构建复杂系统模型并持续训练,实现系统在正常运转时,能够较早的提供更准确、更先进的检测信息,提前预判故障,并从能耗、收益等多维度分析制定运行策略,满足不同系统运行目标。
系统提供丰富的报表、曲线及BI展示。支持电芯健康程度的AI预测、定时校准算法,提高系统的效率和安全性。

温控节能
系统内置多种针对空调或冷水机的节能联动策略。联动策略不仅与储能柜内环境温度关联,同时与储能系统运行状态相联,在保证电芯温度安全的前提下尽可能的减少温控设备的能耗。
系统支持在储能充放电之前预开启温控设备,并在储能待机时且电芯温度满足条件时关闭温控设备,达到降低能耗的目的。系统还支持在夜间室外环境温度相对低时,提高温控系统的自动制冷阈值,提升储能系统效率。

四级联控

智能预测
该系统基于LSTM神经网络算法,可以进一步对工商储储能系统中的控制策略进行优化。
通过开展基于时间卷积神经网络(TCN)结合长度记忆时间网络(LSTM)的光伏发电出力和负载曲线预测方法等研究,实现提前预测光伏的发电量和负载曲线,从而根据储能的配储容量,结合不同时段的电价来自动动态制定系统充放电策略,保证经济效益的最大化。光伏预测平均准确率≥80%,负载预测平均准确率≥90%,光伏预测最小周期24小时。

产品参数
EMS控制器E2000A参数:

EMS控制器I2000A参数:
